Demo Screenshots

Web store

Home PageCheckout Screen
frontend-1frontend-2

Jaeger

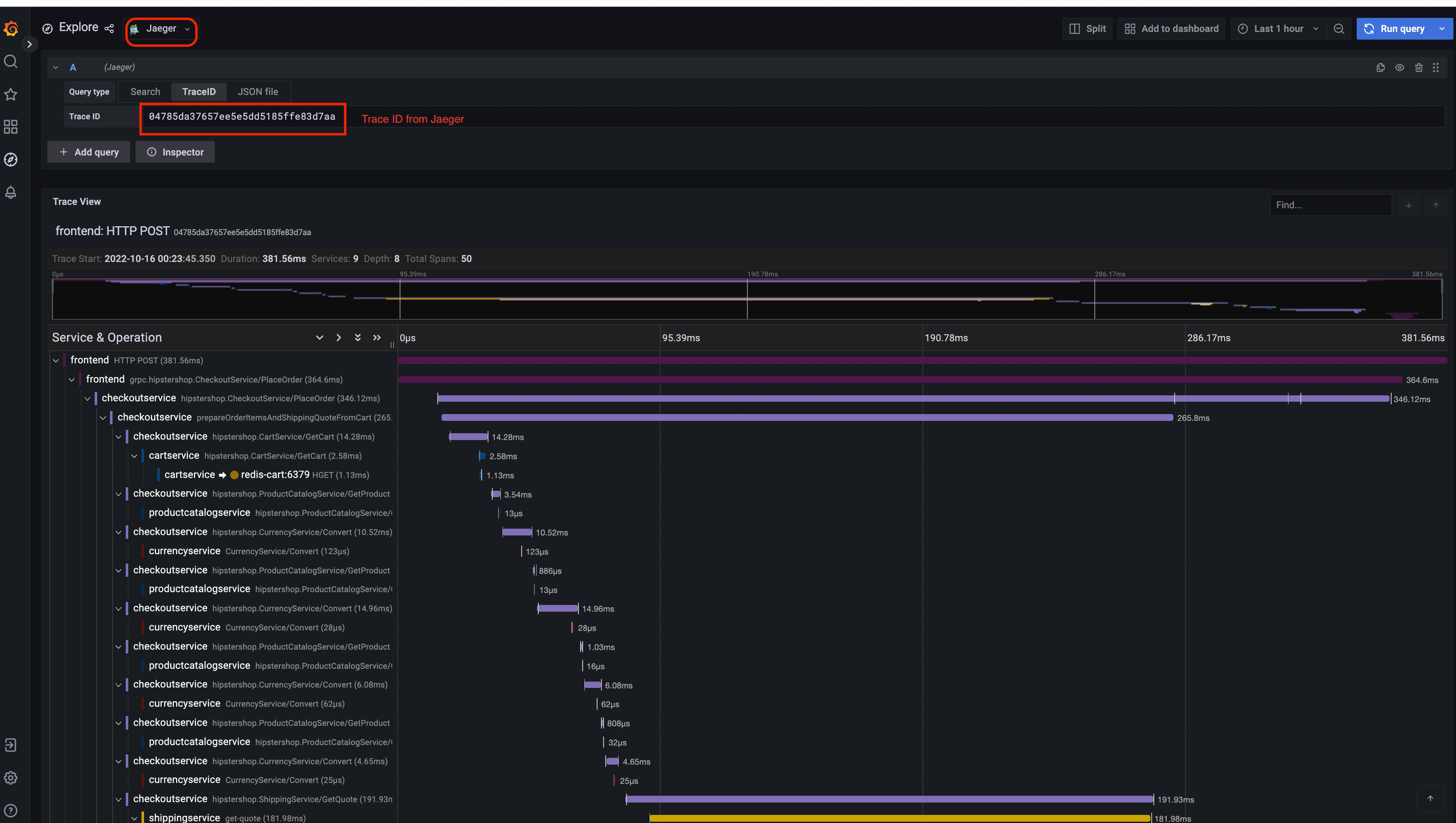
Jaeger UITrace View
jaeger-uijaeger-trace-view
System Architecture
jaeger-system-architecture

Prometheus

Prometheus

Grafana

Prometheus Data SourceJaeger Data Source
Grafana-PrometheusGrafana-jaeger

Load Generator UI

load-generator-ui

Flagd Configurator

Basic viewAdvanced view
flagd-ui-basic-viewflagd-ui-advanced-view